
Google Analytics 4 อัพเดตเวอร์ชั่นใหม่ มีอะไรเปลี่ยนไปบ้าง
Google Analytics เป็นเครื่องมือที่ช่วยให้เราสามารถวัดผลลัพธ์ของการทำเว็บไซต์ได้มากมาย ไม่ว่าจะเป็นเช็คจำนวนผู้ชมเว็บไซต์ว่ามีคนมาใช้งานกี่คนในแต่ละวัน คนที่เข้ามาเป็นใคร และเข้ามาทำอะไรบ้าง ช่วยให้เรารู้จักกับกลุ่มคนที่สนใจ หรือลูกค้ามากยิ่งขึ้น นอกจากนี้เราสามารถนำข้อมูลที่ได้จาก Dashboard ต่างๆ มาวิเคราะห์เพื่อวางแผนการทำการตลาด สร้างแคมเปญให้ตรงกับคนที่สนใจ ยิ่งโฆษณาได้ตรงกลุ่มเป้าหมาย และวางแผนเพื่อให้เราสื่อสารได้มีประสิทธิภาพทุกช่องทาง แต่ในบทความนี้ผมจะขอพูดถึง Google Analytics 4 (GA4) เป็นเวอร์ชั่นใหม่ที่มีการพัฒนาออกมาให้เราใช้งานกันล่าสุด จะแตกต่างจากเดิมไปยังไงบ้างมาดูรายละเอียดกันเลย
Google Analytics 4 คือ อะไร?
สำหรับที่มีเว็บไซต์ ก่อนหน้านี้อาจจะติด Google Analytics – Universal Analytics (เวอร์ชั่นเก่า) กันมาอยู่แล้ว หากคนที่พึ่งทำเว็บไซต์มาใหม่ๆ นี้ Google จะให้เราใช้เป็น GA4 ที่เป็นเวอร์ชั่นใหม่ แต่เราสามารถเลือกกลับไปใช้เวอร์ชั่นเก่าได้เช่นกัน
เหตุผลที่ Google พัฒนา GA4 ขึ้นมานั้นเนื่องจากกว่า ก่อนหน้านี้เราจะติด GA เพื่อวัดผลเว็บไซต์ และสำหรับ Application แยกกัน รวมถึงการทำ Event / Conversion Tracking ต่างๆ ก็จะอยู่ในตัว Google Tag Manager ซึ่งฟังก์ชั่นการทำงานต่างๆ อยู่แยกกันทั้งหมด Google จึงพัฒนา GA4 ขึ้นมา แล้วนำฟังก์ชั่นที่ว่ามาทั้งหมดใส่เอาไว้ในที่เดียวนั่นเอง
ซึ่งเวอร์ชั่นใหม่นี้ได้มีการปรับเมนู รายงานต่างๆ เป็นรูปแบบใหม่ทำให้มุมมองในการดูรายงานต่างๆ เปลี่ยนไปจากเดิม จนอาจทำให้หลายคนรู้สึกว่ามันงง ใช้งานยากกว่าตัวเก่า แต่ถ้าหากคุณลองเปิดใจ และใช้งานมันจริงๆ คุณจะต้องติดใจ Google Analytics 4 อย่างแน่นอน
มีอะไรใหม่ใน Google Analytics 4
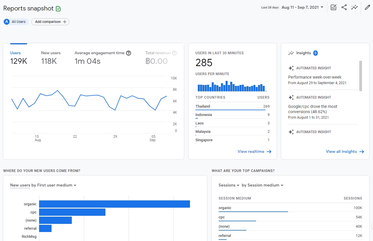
1. Report snapshot
หน้าแรกที่ทุกคนจะพบเมื่อ Login เข้าใช้งาน เป็นหน้าที่บอกภาพรวมของรายงานต่างๆ ทั้งหมด ไม่ว่าจะเป็น จำนวนผู้ใช้งานในเว็บไซต์ บอกว่าผู้ใช้งานเข้ามาจากช่องทางไหนมากที่สุด หน้าไหนที่คนเข้าไปใช้งานมากที่สุด และถ้าเราต้องการดูข้อมูลที่ลึกมากกว่านี้ ก็สามารถคลิกปุ่ม View ที่ล่างการ์ดรายงานได้เลยง่ายๆ
นอกจากนี้ยังมีรายงาน Insight ที่ Google นั้นได้สรุปมาให้เราเข้าใจง่ายๆ ว่าในช่วง 7 วันที่ผ่านมา ผลลัพธ์ของเว็บไซต์เป็นอย่างไรบ้าง การตลาดช่องทางที่เติบโต และได้ผลลัพธ์มากที่สุดในตอนนี้

2. Realtime
รายงานที่แสดงจำนวน และพฤติกรรมต่างๆ ของผู้ใช้งานเว็บไซต์ในขณะนั้น เราสามารถรู้ได้ว่า ณ เวลานี้มีผู้ใช้งานเว็บไซต์อยู่กราคน เข้าใช้งานจากตำแหน่ง/สถานที่ไหน เข้ามาจากช่องทางไหน หน้าที่คนเข้าไปใช้งานมากที่สุด
ซึ่ง Realtime Report จะมีประโยชน์กับเราอย่างมากเมื่อเรามีการทำแคมเปญการตลาดในช่วงเวลานั้น เพื่อวัดผลว่าหลังจากที่เราปล่อยโปรโมชั่น หรือสื่อสารอะไรบางอย่างออกไป มีคนสนใจและเข้ามาใช้งานเว็บไซต์ตามเป้าหมายที่เราวางไว้หรือไม่
สำหรับรายงานต่อไปนี้ GA4 ได้มีการจัดกลุ่มรายงานแบ่งออกเป็น 2 ส่วนหลักๆ ได้แก่
- Life Cycle – เป็นส่วนที่บอกพฤติกรรมการใช้งานต่างๆ ของผู้ใช้งานเว็บไซต์
- User – ส่วนที่บอกข้อมูลพื้นฐานของคนที่เข้ามาใช้งานเว็บไซต์ของเรา

3. Acquisition
เป็นรายงานที่จะช่วยให้เรารู้ว่า User เข้ามาใช้งานเว็บไซต์ของเราจากช่องทางไหนบ้าง แต่ละช่องทางมีคนเข้ามาใช้งานมากเท่าไหร่ ซึ่งจะช่วยให้เรารู้ว่าผลลัพธ์ที่เราทำการตลาดในแต่ละช่องทางนั้นเติบโตขึ้นมากแค่ไหน และทางไหนที่ตอบโจทย์ธุรกิจเรามากที่สุด
ตัวอย่างเช่น เว็บไซต์ของเรามีการทำ SEO เพื่อให้เว็บไซต์ติดอันดับบนหน้าแรกมากขึ้น และเพิ่ม Traffic ให้กับเว็บไซต์ เราก็สามารถเข้ามาเช็คได้ว่า Organic มีการเติบโตมากขึ้นมั้ยหลังจากที่เราทำ SEO
หรือ เราปล่อยแคมเปญการตลาดออกไปทาง Social Media อย่าง Facebook และ LINE OA เราก็สามารถรู้ได้ว่าช่องทางไหนที่สามารถสร้างผลลัพธ์ให้เราได้มากที่สุด

4. Engagement
เป็นรายงานที่บอกภาพรวมเกี่ยวกับพฤติกรรมการใช้งานเว็บไซต์ของ User เช่น หน้าเพจไหนมีคนเข้าใช้งานมากที่สุด ระยะเวลาที่ User เข้ามาใช้งานเว็บไซต์ การคลิก Event และ Conversion ต่างๆ ที่เรามีการ Track เอาไว้ ก็สามารถดูได้จากรายงานส่วนนี้
หากคุณเคยใช้ GA เวอร์ชั่นเก่ามาก่อนแล้ว Engagement นั้นมีรูปแบบรายงานเหมือนกับ เมนู Behavior ครับ แต่สิ่งที่เปลี่ยนไปเลยคือใน GA4 นั้นจะไม่มี Bounce Rate (อัตราการออกจากเว็บไซต์) แต่จะเปลี่ยนเป็น Engagement Rate (อัตราการมีส่วนร่วม) แทน เช่นระยะเวลาเฉลี่ยที่คนมีส่วนร่วมในหน้าเพจ และจำนวนผู้ใช้งานที่เลื่อนดูเนื้อหาในหน้าเพจ
User Scrolls ข้อมูลส่วนที่ผมมองว่าเป็นข้อดีอย่างมากหากเปรียบเทียบกับ Bounce Rate เพราะมันช่วยให้เรารู้ได้ว่า User มีความสนใจเนื้อหาในหน้านั้นมากน้อยแค่ไหน ซึ่ง User อาจจะเข้ามาหน้าเดียว แต่อ่าน Content ของเราจนจบก็เป็นได้
5. Monetization
รายงานที่บอกเกี่ยวรายได้ที่เกิดขึ้นในเว็บไซต์เช่น มีคนสั่งซื้อสินค้าเป็นจำนวนเงินเท่าไหร่ รายได้แต่ละวัน/เดือนรวมเท่าไหร่ เหมาะกับเว็บไซต์ที่มีระบบ E-Commerce และบริการต่างๆ ที่มีการชำระเงินบนหน้าเว็บไซต์
6. Retention
เป็นรายงานที่บอกเกี่ยวกับ Returning Visitor คนที่เคยใช้งานเว็บไซต์ หรือลูกค้าเก่า มีการกลับมาใช้งานเว็บไซต์ของเราอีกครั้งมากน้อยแค่ไหน หากเรามี Returning Visitor ที่เพิ่มขึ้นต่อเนื่องก็หมายความว่าเราสามารถรักษาฐานลูกค้าเก่าไว้ได้มั่นคง แต่ถ้าหากจำนวนลดลงก็อาจหมายถึงว่า คุณภาพของบริการ หรือความใส่ใจลูกค้าเก่าของเราลดลงได้เช่นกัน

7. Demographic
รายงานที่ให้เรารู้ข้อมูลพื้นฐานของผู้ใช้เว็บไซต์เช่น เพศ ชาย,หญิง อายุเท่าไหร่ เข้าใช้งานเว็บไซต์จากที่ไหนประเทศ หรือจากหวัดอะไร ช่วยให้เรารู้จักลูกค้า หรือคนที่สนใจธุรกิจของเรามากยิ่งขึ้น
ซึ่งเราสามารถนำข้อมูลส่วนนี้ไปประยุกต์ใช้ในการทำเนื้อหาการตลาดให้ตอบโจทย์ลูกค้าได้มากยิ่งขึ้น ยกตัวอย่างเช่น เมื่อเราทราบว่า ผู้ใช้งานเว็บไซต์ของเราส่วนใหญ่มาจาก เป็นผู้หญิง อายุ 24-35 เข้าเว็บไซต์จากเชียงใหม่ เราก็ทำเนื้อหา และภาพโฆษณาให้ตอบโจทย์คนกลุ่มนี้โดยเฉพาะ ช่วยเพิ่มโอกาสการขายให้มากขึ้น

8. Tech
ให้เรารู้ว่าเทคโนโลยี หรืออุปกรณ์ต่างๆ ที่ User ใช้เข้าเว็บไซต์คืออะไร เป็น PC หรือ Mobile Browser เป็น Google Chrome หรือ Firefox ซึ่งข้อมูลส่วนนี้มักถูกใช้ตอนที่กำหนเกลุ่มเป้าหมายตอนยิงโฆษณาเพียงเท่านั้น

Get Start
อ่านบทความนี้จบแล้วคุณจะเห็นได้ว่า Google Analytics 4 นั้นไม่ได้แตกต่างจากเวอร์ชั่นเดิมมากเลย แถมยังมีฟังก์ชั่นใหม่ๆ ให้คุณใช้งาน และวัดผลเว็บไซต์ได้มากยิ่งขึ้นอีกด้วย หากคุณยังไม่ติดตั้ง Google Analytics ถือว่าพลาดมาก คุณสามารถคลิกเพื่อดู วิธีการติดตั้ง Google Analytics ในระบบ MakeWebEasy ได้เลย